Introductie
In dit artikel leggen we uit hoe je de hostname kunt veranderen in DirectAdmin. De hostname is de naam die je aan je server geeft. Het moet een volledig gekwalificeerde domeinnaam zijn, wat betekent dat het moet worden omgezet naar jouw server-IP. Als je domein domain.com is, zijn goede waarden voor de hostname bijvoorbeeld: server6.domain.com, web1.domain.com or ns1.domain.com.
LET OP: Gebruik nooit “domain.com” als hostname, aangezien dit in strijd is met de e-mail in JE daadwerkelijke domein.com-hostingaccount (met betrekking tot hoe systeemaccounts hun e-mails ontvangen).
Vereisten:
- Actieve Cloud VPS, Pure Performance VPS or Dedicated Server
- DirectAdmin geïnstalleerd
Stap 1: Log in bij DirectAdmin
- Standaard luistert Direct Admin alleen op poort 2222, dus de toegangs-URL zou zijn:
- http://12.34.56.78:2222/ of http://hostname.yourdomain.com:2222
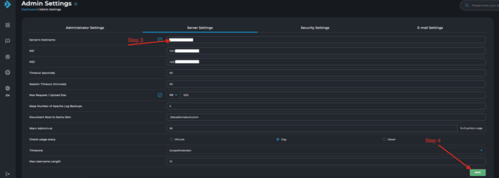
Step 2: Go to Admin Level -> Admin instellingen -> Server’s Hostname
Stap 3: Verander de hostname
Stap 4: Sla wijzigingen op
Sla op en wacht ongeveer een minuut, DirectAdmin zal nu de nieuwe hostname weergeven in het veld ‘Server’s hostname’. Dat was het, je bent klaar!
Troubleshooting gids
Mocht je de volgende foutmelding krijgen:
Your hostname, , and the servername you have set in DirectAdmin, server.host.com, do not match.
Een gemelde oorzaak hiervan is een onjuiste instelling /dev/null file.
Stap 1: Log in met SSH als root
Stap 2: Check de hostname
Zorg er eerst voor dat de hostname niet leeg is door het volgende aan te vinken:
/bin/hostname --fqdn
om ervoor te zorgen dat er iets wordt weergegeven. Als je iets ziet, dan is de oplossing om het correct in te stellen:
rm /dev/null mknod -m 0666 /dev/null c 1 3
Een andere bevestigde oplossing voor wanneer je de foutmelding krijgt:
hostname: Name or service not known
Is het bewerken van het /etc/hosts bestand, en verander:
1.2.3.4 your.hostname.com
naar:
1.2.3.4 your.hostname.com your
Zodat je naast je server-IP zowel de lange als de korte vorm van de hostname hebt.
Conclusie
We hebben de hostname van het Direct Admin-configuratiescherm gewijzigd en hebben je ook enkele snelle oplossingen gegeven voor veelvoorkomende problemen die kunnen optreden bij het wijzigen van de hostname op jouw server.




Geef een reactie